Please, see the following chart:

Apparently, there is a problem with the continuity of the line for the instance with ID = 0. If you look at the "GPU Framebuffer Mem Used" chart, it is easy to see that the instance appears duplicated.
I don't think this is desirable behavior. Thanks.
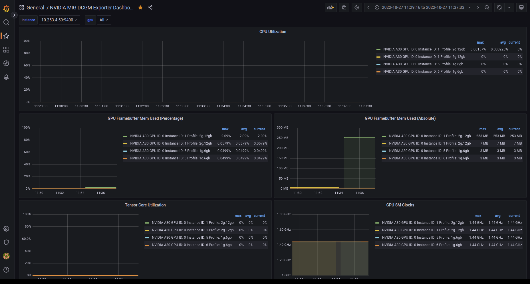
Please, see the following chart:
Apparently, there is a problem with the continuity of the line for the instance with ID = 0. If you look at the "GPU Framebuffer Mem Used" chart, it is easy to see that the instance appears duplicated.
I don't think this is desirable behavior. Thanks.