Monitoramento leve de baixo nível em Rust 2024 para Windows. Coleta telemetria de CPU, GPU, RAM e rede via WMI e APIs nativas com alta performance.
-
Updated
Apr 1, 2026 - Rust
Monitoramento leve de baixo nível em Rust 2024 para Windows. Coleta telemetria de CPU, GPU, RAM e rede via WMI e APIs nativas com alta performance.
Secure Showcase Terminal Framework. Auto hardware specs, dynamic retail branding, and kiosk lockdown. Powered by Rust & Vue 3.
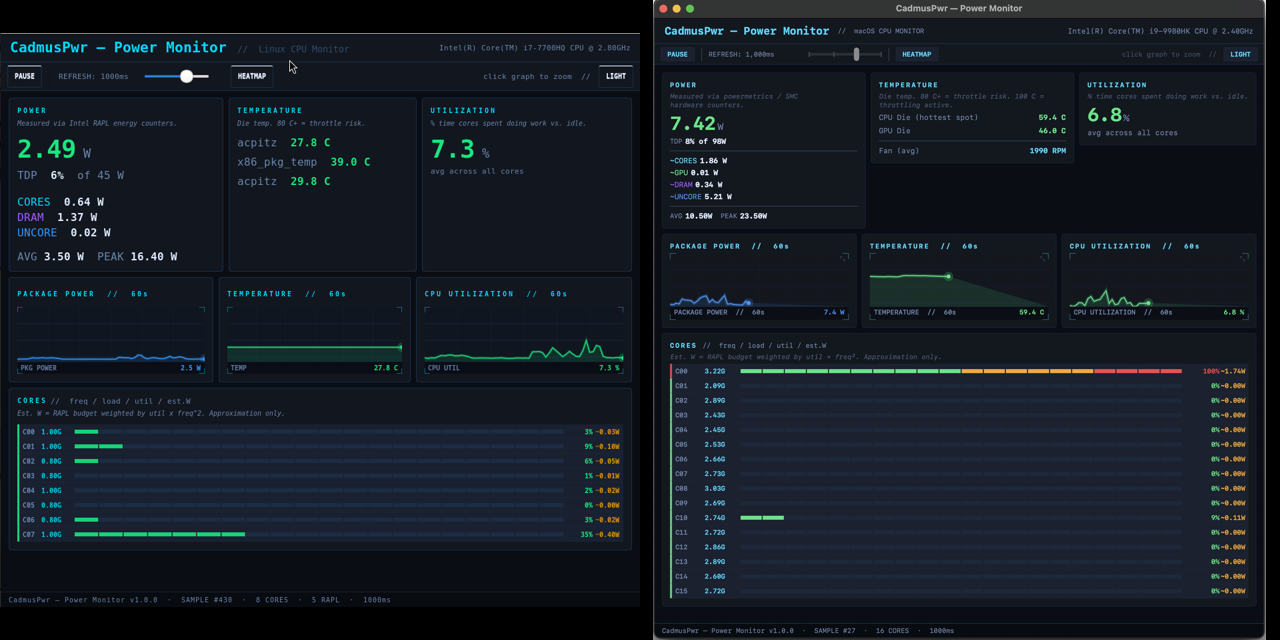
Lightweight Intel Power Gadget alternative for macOS (SwiftUI) and Linux (C/GTK3). Monitor power, heat, and throttling with zero kexts.
Add a description, image, and links to the hardware-telemetry topic page so that developers can more easily learn about it.
To associate your repository with the hardware-telemetry topic, visit your repo's landing page and select "manage topics."